通过Zabbix监控Panabit网卡流量
Zabbix 是一个基于 WEB 界面的提供分布式系统监视以及网络监视功能的企业级的开源解决方案。
Zabbix 能监视各种网络参数,保证服务器系统的安全运营;并提供灵活的通知机制以让系统管理员快速定位解决存在的各种问题。
目前zabbix只能添加对panabit主机的网卡流量进行监控,其它监控功能还没放开。
Panabit上面的配置很简单
1、输入服务白名单,只允许白名单中的IP,来获取SNMP信息;
2、启用SNMP服务, 显示“ SNMP服务正在运行中...”就行了。
zabbix命令:snmpwalk
支持版本:v 1; v 2c
默认团体名:public
网络OID:1.3.6.1.2.1.2 (现在只提供了网卡流量)
示例:#snmpwalk -v 1 -c public 10.188.10.250 1.3.6.1.2.1.2
在监控服务器上面运行,如果没有此命令,可以安装一下:
yum -y install net-snmp net-snmp-libs net-snmp-devel net-snmp-utils
或者如下
apt-get install snmp
再接着配置zabbix的配置
直接利用Zabbix提供的模版,就可以发现Panabit SNMP客户端。
前提:Zabbix服务器,可以Ping通Panabit的管理口。
1.整体思路:
A、添加群组,群组选择SNMP Interfaces模版
B、添加主机:
(1)、设置名称、选择群组、IP;
(2)、选择模版;
2.详细步骤
a.添加群组:
b.添加主机:
这里主要设置一下名称、选择群组、添加SNMP接口
c.添加模板:
选择SNMP Interfaces模版,注意选择完要先点击 链接指示器那里的添加,最后再点击添加主机的添加。
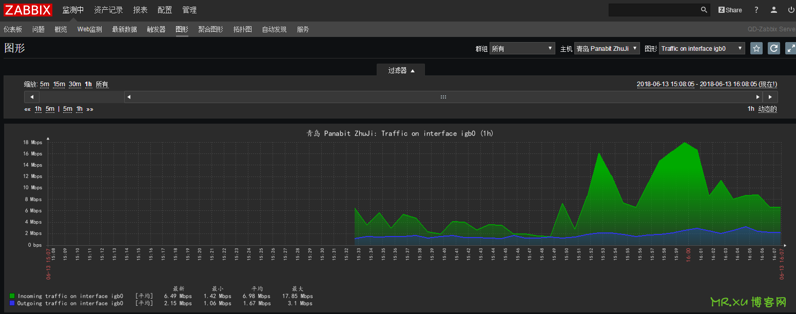
d.返回之后,可以看到已经添加进来,等到SNMP 的可用性变成绿色,即可出图监控了。
e.监控完成之后,就可以再配合Zabbix的告警机制,对网卡异常情况做出告警,比如流量超过多少、比如网卡没流量了等。
如果以上配置后,主机服务SNMP未生效或未启动状态,以及主机中监控项目报错等等,笔者教你可按如下方式排查解决。
上图报错是因为mib库未更新
通过命令查询history | grep mib
zabbix命令中输入
apt-get install snmp-mibs-downloader
download-mibs
来更新
并再次查阅
最后需要重启zabbix-server,再去zabbix查看监控主机服务状态是否生效。
历史上的今天
2023年:如何做到让家里WiFi真正全覆盖的几个布线方案!(0条评论)
本文最后更新于 2020-06-10 10:58
支持创作者
如果本文对您或有帮助,欢迎随意打赏,以资鼓励继续创作!您的支持是我持续分享的动力。
感谢您的慷慨支持!
原创文章《通过Zabbix监控Panabit网卡流量》,作者:笔者 徐哲,未经允许不得转载。
转载或复制时,请注明出处:https://www.xuxiaokun.com/228.html,本文由 Mr.xu 博客网 整理。
本站资源下载仅供个人学习交流,请于下载后24小时内删除,不允许用于商业用途,否则法律问题自行承担。




微信扫一扫赞赏
支付宝扫一扫赞赏
